Zabbix: reportes avanzados de disponibilidad y SLA
Para las empresas con operaciones distribuidas —por ejemplo, una sede central en Buenos Aires y sucursales en distintas provincias—, la visibilidad de la conectividad es vital. Sin embargo, no basta con saber si un enlace está "activo" ahora; los responsables de infraestructura necesitan datos históricos y reportes periódicos de disponibilidad para validar el cumplimiento de acuerdos de nivel de servicio (SLA) y tomar decisiones de inversión basadas en datos.
En este artículo, exploraremos cómo extender las capacidades nativas de Zabbix para generar reportes de disponibilidad automatizados y personalizados mediante el uso de su API y scripts avanzados.
El desafío de los reportes nativos
Zabbix cuenta con una función de reportes programados (Scheduled Reports) que genera capturas de dashboards en PDF. No obstante, para reportes de cumplimiento complejos, esto puede resultar limitado. La clave para superar esta barrera reside en la combinación de scripts personalizados e ítems de métricas que consultan la API de Zabbix en tiempo real para procesar la disponibilidad antes de mostrarla.

Configuración y Pre-requisitos
Para implementar esta solución de reportes avanzados, es necesario contar con:
- Acceso a Zabbix con rol Admin o Super Admin.
- Generación de un API Token para asegurar el acceso programático.
- Zabbix Web Service correctamente instalado y configurado para la generación de PDFs.
- Definición de Zabbix Services (lógica de negocio) que agrupen los indicadores críticos.

Implementación Paso a Paso
1. Definición estratégica del SLA
El primer paso es definir el SLA en el período de interés (anual, mensual, etc.). Zabbix permite una granularidad total, incluyendo la configuración de Excluded Downtimes. Esto es fundamental para el negocio, ya que permite descontar los mantenimientos programados de las métricas de caída, reflejando así la disponibilidad real del servicio operativo.
Nota técnica: Es vital registrar el Service Tag, ya que será el identificador que permitirá a Zabbix realizar el cálculo automático con SLA report.

2. Modelado de la Lógica de Negocio (Zabbix Services)
Creamos una estructura jerárquica de servicios para los enlaces corporativos. En el nivel inferior (enlaces individuales), asignamos los Problem Tags de los disparadores (triggers) que afectan el estado del servicio. Configuramos una lógica de propagación de dos niveles que define cómo impacta el estado de un enlace específico en el indicador global de SLA "Enlaces Corporativos".

3. Desarrollo de Ítems Custom mediante API
Para llevar el reporte al siguiente nivel, implementamos un host específico (lo llamamos 'BPIs') donde residen ítems que consultan la API.

Esto nos permite:
- Métricas de Estado:Traducir estados técnicos en valores numéricos claros mediante Value Mapping.

-
Cálculo de Disponibilidad: Crear ítems que devuelvan el porcentaje de disponibilidad de los enlaces de forma independiente al SLA, útil para auditorías internas.

-
Tablas Dinámicas: Generar tablas en formato HTML que resumen la disponibilidad de cada enlace, integrando scripts que consultan directamente el historial de los triggers.


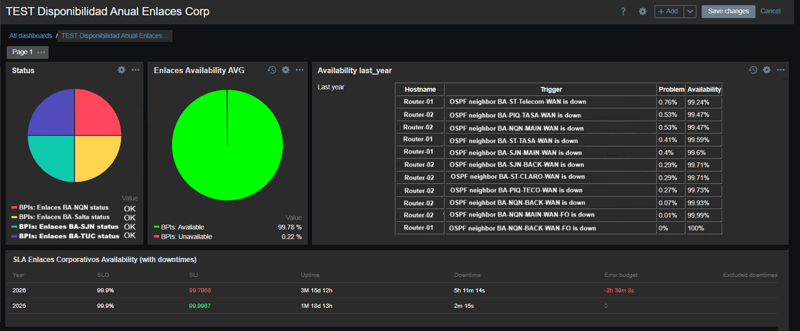
4. Diseño del Dashboard y Reporte Final
Con los ítems procesados, el dashboard se convierte en una herramienta gerencial. Combinamos paneles de tipo SLA Report (que consideran los mantenimientos programados) con nuestros paneles de ítems custom. El resultado es un reporte muy útil ya que da una visión general actual de todos los enlaces, y al mismo tiempo muestra la disponibilidad histórica.


Conclusión: Flexibilidad sin límites
Si bien la interfaz de reportes periódicos de Zabbix puede parecer limitada al inicio, su verdadera potencia reside en la flexibilidad. Al aprovechar la capacidad de ejecutar scripts internos y consultas a la API, es posible transformar datos crudos en inteligencia de infraestructura.
Esta metodología no se limita solo a enlaces; puede aplicarse a cualquier métrica crítica, desde consultas a bases de datos externas hasta APIs de terceros, garantizando que el Directorio reciba siempre la información exacta que necesita para asegurar la continuidad del negocio.

Preguntas frecuentes
¿Zabbix permite generar reportes de SLA?
Sí. Se necesita crear 1 o más servicios que reflejen la lógica de negocio y definir un SLA para el período de interés (anual, mensual, etc).
¿Cómo medir disponibilidad real en Zabbix?
Excluyendo mantenimientos programados y teniendo claro los disparadores (triggers) que afectan el estado del servicio.
¿Se pueden automatizar reportes en Zabbix?
Sí, con ayuda de scripts custom y manejo de la API de Zabbix.
¿Qué ventaja tiene usar la API de Zabbix?
Permite construir métricas avanzadas, personalizar reportes y adaptar el monitoreo a necesidades específicas del negocio.